一个基于 SpringBoot、Vue、Mybatis、RabbitMq、Mysql、Redis 等开发的轻量级的物联网综合业务支撑平台。支持物联网卡、物联网模组、卡+模组融合管理。提供状态、资费、客户、进销存、合同、订单、续费、充值、诊断、账单等功能。平台可同时接入中国移动、中国电信、中国联通、第三方物联网卡进行统一管理。逐步完善平台,助您快速接入物联网,让万物互联更简单。
提供开箱即用的物联卡云端SaaS部署和本地私有部署解决方案,为您的物联卡提供数据采集的服务器端PaaS平台支撑。
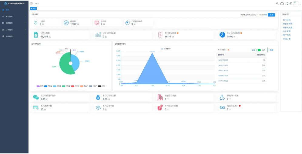
使用场景:
业务告警、生命周期分布、业务使用量情况 等一览平台数据信息。
管理物联卡 用量记录、套餐封装、在线信息获取、智能诊断、分组备注、企业代理管理、预存、充值、返利 等。
微信端 B端企业管理 toB 信息看板数据信息全局掌控 预存、返利、提现、诊断、充值、订单等便携数据处理。
微信端 C端用户自查询 卡基本信息、用量、续费、预存、支付密码、常见问题、智能诊断、实名绑定 等 用户自处理操作。
演示地址:http://demo.5iot.com
演示账号/密码:5iot/123456
特色功能
1、业务分离,独立操作 系统功能与业务执行分离 优化用户体验加强业务独立。
2、上游通道灵活配置,一次对接终生实用,支持二次开发、拓展、拒绝对接费用。
3、通道轮询进度查看 可查看通道下 用量、生命周期、激活时间 等各个类别轮询进度一手掌握。
4、关键数据私钥加密保障,全程加密传输 防止爬虫获取数据。
5、首页 数据一览一手掌控 业务告警、生命周期分布、业务量使用情况、平台数据信息 等。
6、商品、仓储、客户、合同、入款、发货 ERP企业常用功能拓展即将上线,敬请期待。
项目结构
后端结构
com.yunze
├── common // 工具类
│ └── annotation // 自定义注解
│ └── config // 全局配置
│ └── constant // 通用常量
│ └── core // 核心控制
│ └── enums // 通用枚举
│ └── exception // 通用异常
│ └── filter // 过滤器处理
│ └── mapper // 数据持久化
│ └── utils // 通用类处理
├── framework // 框架核心
│ └── aspectj // 注解实现
│ └── config // 系统配置
│ └── datasource // 数据权限
│ └── interceptor // 拦截器
│ └── manager // 异步处理
│ └── security // 权限控制
│ └── web // 前端控制
├── yunze-consumption-admin // 平台业务分离执行监听
│ └── system // 监听yunze-admin业务执行
├── yunze-consumption-car-activatedate // 轮询 激活时间 执行同步
├── yunze-consumption-car-disconnected // 未订购停机 消费者
├── yunze-consumption-car-flow // 轮询 用量 执行同步
├── yunze-consumption-car-status // 轮询 生命周期 执行同步
├── yunze-consumption-car-stop // 达量停机 消费者
├── yunze-consumption-order // 订单充值 消费者
├── yunze-consumption-update // yz_card_info 表修改 消费者
├── yunze-generator // 代码生成
├── yunze-quartz // 定时任务
├── yunze-system // 系统代码
├── yunze-admin // 后台服务
├── yunze-ui // 页面前端代码
├── yunze-timed-task // 定时任务执
前端结构
├── build // 构建相关
├── bin // 执行脚本
├── public // 公共文件
│ ├── favicon.ico // favicon图标
│ └── index.html // html模板
├── src // 源代码
│ ├── api // 所有请求
│ ├── assets // 主题 字体等静态资源
│ ├── components // 全局公用组件
│ ├── directive // 全局指令
│ ├── layout // 布局
│ ├── router // 路由
│ ├── store // 全局 store管理
│ ├── utils // 全局公用方法
│ ├── views // view
│ ├── App.vue // 入口页面
│ ├── main.js // 入口 加载组件 初始化等
│ ├── permission.js // 权限管理
│ └── settings.js // 系统配置
├── .editorconfig // 编码格式
├── .env.development // 开发环境配置
├── .env.production // 生产环境配置
├── .env.staging // 测试环境配置
├── .eslintignore // 忽略语法检查
├── .eslintrc.js // eslint 配置项
├── .gitignore // git 忽略项
├── babel.config.js // babel.config.js
├── package.json // package.json
└── vue.config.js // vue.config.js











































